Goal: Content Creation

Package: Content Mastery Plan

Location ⚘ Year: Roseland, NJ. 2024

Our contribution

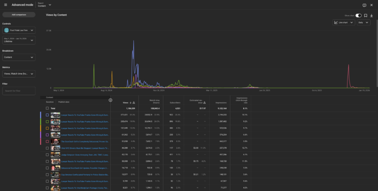
This YouTube channel was created as part of this client’s Content Mastery Plan. They were starting from scratch with no direction and no idea how to start or what they were doing. We set them up with a perspective and a vision, followed by a plan to get there and its execution. With the plan we created, we were able to get them over 3000 subscribers and over 2 million views in the first 6 months – something only 10% of YouTube channels achieve. Post Polak is still one of our clients and we post for them weekly.

Plan

Content Planning
0%
Pre-Production Research
0%
In-Post Planning
0%
In-Post Experimentation
0%

Pre-Production Research

We needed to understand what worked for other law firms and how this client could stand out amongst the crowd. We had to combine this with what the client was willing to create.

In-Post Planning

After viewing the footage with the client, we went over what worked well and what didn't. We then focused on perfecting their presence on camera and how to best grow their community.

Experimentation

After solidifying their style of content - one that achieved consistent growth - we experimented with other content styles the client also enjoyed.

About

They had one lawyer in the firm who was suitable for the camera. We taught him how to talk to his audience and what kind of content worked best for him. We also taught him the do’s and don’ts of their preferred platforms.

Subject challenge

This client had no prior experience with social media. Their main goal was to establish an online presence and an understanding of what having that presence truly means. 

Projects tags

Content Creation

Social Media

Post Polak's Links

TEAM MEMBERS

3

PROJECT MANAGERS

1

RESEARCH Q&A's

3

01/03

Research

Ask

Research goals

Based on their goals and their type of laws, their firm practices, they would not have much success in the first couple of years of creation. That said, we needed to find an entry point that combined a successful strategy with something they were comfortable with.

History

Founded in 1971, Post Polak is today a mid-sized New Jersey law firm serving regional and local businesses, local governmental organizations, and individuals, as well as the local needs of national and multinational entities.

Post Polak Law Firm

We have no idea where to start...

Pain points:

No prior social media experience or accounts. Starting from scratch. Didn’t even have someone to talk on camera.

Goals:

Establish the foundation of a strong online presence.

Key takeaway

Find what works and stay consistent.

Understanding the

Pros

  • Starting a community online, no matter the size.

Cons

  • Content creation will be hit or miss at first.

02/03

Pre-Production

Plan

Emphasis

We not only needed our subject’s camera presence to be professional, but the setup as well. The channel’s page was fitted with a custom banner and thumbnails to match. The editing is straightforward with very little fluff.

Educate

Entertain

Atmosphere

Laid back & professional.

Opportunity

Build a community of people who love analyzing popular social media videos from a legal perspective.

Location | Gear

Location

  • Roseland, NJ.

Video Gear

  • Sony A6400 (2)
  • Sony FE 50mm f/1.8 (2)
  • Magnus VT-300 Tripod
  • Rode VideoPro Stereo Mic
  • Shure SM 64

03/03

Execution

Finalizing the

Shoot

Half-day

This was the second tightest location I’ve shot in. After moving some furniture we had a 10×12 space to work with – just enough space to lay out two cameras but didn’t leave many options in terms of angles and distance from the subject.

The best part about the situation is that I was prepared with a some Sony FE 50mm f/1.8 lenses. The depth of field these provide are amazing.

Post-production

Edit

This was more like listening to a podcast then editing it into a digestible story but that’s nothing new when pre-production research doesn’t go according to plan.

This was the first time I incorporated 120fps shots into my work. It was perfect for this client though. Made it all majestic like.

Releasing content

Documentary | Social Media

Once the edit was completed and exported it’s time to repurpose it into a vertical format for reels and shorts on Instagram and other platforms. I use the Captions app on my phone for to add the captions.

The covers for the reels as well as the post featuring quotes from the artist were done on Canva.

Lastly, the video was released on Youtube and by the company Hear That Music.

Summary

About

Overall, this was a smooth shoot and release. Both the client and I were busy shooting other projects during the editing process so that didn’t move as quickly (mostly my fault), otherwise it was no problem.

 

Measuring the

We'll combine what you love with what works. That's how social media really works.

What I did well

Teaching and adapting to the subject’s style were important. We did this by being in tune with their analytics and changing according to that data set.

What I would do differently

Present them with more options at the start. We went in with three style options that the subject agreed with. For our future customers, we will have more.